Skip to main content
Skip table of contents

Visualise Node Metrics

The Prometheus Metrics endpoint exposes information such as the block height or number of peers connected to your node.

This guide shows how to configure Prometheus and Grafana to create a metrics dashboard for your OnFinality Dedicated nodes. It requires Prometheus and Grafana to be installed and basic knowledge of how to set the Prometheus configuration. For a more in depth guide which starts from zero see Polkadot’s https://wiki.polkadot.network/docs/maintain-guides-how-to-monitor-your-node

1. Enable the Metrics Endpoint

To enable the metrics endpoint, add --prometheus-external to your node’s Launch Arguments

1.1) View your Dedicated Node’s details and click the API Endpoints button

1.2) Select the Metrics tab and copy the argument

1.3) Edit the node’s Launch Arguments by selecting Launch Configuration and then Edit

Paste the argument from 1.2 into the Extra Args field

After saving the Launch Arguments the metrics endpoint will be available within a few minutes.

If your node is a Parachain there will be separate endpoints available for the Relay Chain, titled Metrics Relay. Follow the steps under the Metrics Relay tab to add the relay chain prometheus argument.

2. Copy the Metrics URLs

Return to the Dedicated Node’s API Endpoints menu and copy the Metrics endpoint.

If your node is a Parachain save the Metrics Relay endpoint too

3. Configure Prometheus

Configure Prometheus to scrape from your Dedicated Node’s Metrics endpoint using one of the example configurations below.

Example Prometheus Configurations

Stand Alone (Solo Chain) Node

Connect prometheus to a stand alone (or “solo chain”) Dedicated Node

This example was taken from a node with metrics URL
https://node-{{nodeID}}.lh.onfinality.io/node/metrics?apikey={{apiKey}}

Prometheus.yml:

CODE
global:
  # scrape_interval:     15s # By default, scrape targets every 15 seconds.
​
# A scrape configuration containing exactly one endpoint to scrape:
# Here it's Prometheus itself.
scrape_configs:
  # The job name is added as a label `job=<job_name>` to any timeseries scraped from this config.
  - job_name: 'substrate_node'
​
    # metrics_path defaults to '/metrics'
    # scheme defaults to 'http'.
    scheme: 'https'
    metrics_path: '/node/metrics'
​
    # Override the global default and scrape targets from this job every 5 seconds.
    # ** NOTE: you want to have this *LESS THAN* the block time in order to ensure
    # ** that you have a data point for every block!
    scrape_interval: 5s
​
    params:
      apikey: ['{{apiKey}}']
​
    static_configs:
      - targets: ['node-{{nodeID}}.lh.onfinality.io']
Parachain

Connect Prometheus to both the Dedicated Node’s Relay Chain and Parachain metrics endpoints.

This example was taken from a node with the following metrics urls

Metrics
https://node-{{nodeID}}.lh.onfinality.io/para/metrics?apikey={{apiKey}}

Metrics Relay

https://node-{{nodeID}}.lh.onfinality.io/relay/metrics?apikey={{apiKey}}

Prometheus.yml:

CODE
global:
  # scrape_interval:     15s # By default, scrape targets every 15 seconds.
​
# A scrape configuration containing exactly one endpoint to scrape:
# Here it's Prometheus itself.
scrape_configs:
  # The job name is added as a label `job=<job_name>` to any timeseries scraped from this config.
  - job_name: 'parachain'
​
    # metrics_path defaults to '/metrics'
    # scheme defaults to 'http'.
    scheme: 'https'
    metrics_path: '/para/metrics'
​
    # Override the global default and scrape targets from this job every 5 seconds.
    # ** NOTE: you want to have this *LESS THAN* the block time in order to ensure
    # ** that you have a data point for every block!
    scrape_interval: 5s
​
    params:
      apikey: ['{{apiKey}}']
​
    static_configs:
      - targets: ['node-{{nodeID}}.lh.onfinality.io']
​
  - job_name: 'relaychain'
​
    # metrics_path defaults to '/metrics'
    # scheme defaults to 'http'.
    scheme: 'https'
    metrics_path: '/relay/metrics'
​
    # Override the global default and scrape targets from this job every 5 seconds.
    # ** NOTE: you want to have this *LESS THAN* the block time in order to ensure
    # ** that you have a data point for every block!
    scrape_interval: 5s
​
    params:
      apikey: ['{{apiKey}}']
​
    static_configs:
      - targets: ['node-{{nodeID}}.lh.onfinality.io']
Multiple Nodes

Connect Prometheus to multiple nodes simultaneously

This example was taken from 3 nodes with the following URLs

Parachain Node
Metrics
https://node-{{node1ID}}.jm.onfinality.io/para/metrics?apikey={{apiKey1}}

Metrics Relay
https://node-{{node1ID}}.jm.onfinality.io/relay/metrics?apikey={{apiKey1}}

Solo Chain Node 1

https://node-{{node2ID}}.jm.onfinality.io/node/metrics?apikey={{apiKey2}}

Solo Chain Node 2

https://node-{{node3ID}}.jm.onfinality.io/node/metrics?apikey={{apiKey3}}

Prometheus.yml

CODE
global:
  scrape_interval: 15s # By default, scrape targets every 15 seconds.
​
scrape_configs:
  - job_name: 'parachain1'
​
    scheme: 'https'
    metrics_path: '/para/metrics'
    scrape_interval: 5s
    params:
      apikey: 
        - {{apiKey1}}
    static_configs:
      - targets: 
        - node-{{node1ID}}.jm.onfinality.io
​
  - job_name: 'relaychain1'
​
    scheme: 'https'
    metrics_path: '/relay/metrics'
    scrape_interval: 5s
    params:
      apikey: 
        - {{apiKey1}}
    static_configs:
      - targets: 
        - node-{{node1ID}}.jm.onfinality.io
​
  - job_name: 'solochain1'
​
    scheme: 'https'
    metrics_path: '/node/metrics'
    scrape_interval: 5s
    params:
      apikey: 
        - {{apiKey2}}
    static_configs:
      - targets: 
        - node-{{node2ID}}.jm.onfinality.io
​
  - job_name: 'solochain2'
​
    scheme: 'https'
    metrics_path: '/node/metrics'
    scrape_interval: 5s
    params:
      apikey: 
        - {{apiKey3}}
    static_configs:
      - targets: 
        - node-{{node3ID}}.jm.onfinality.io

4. Add Data Source to Grafana

Open Grafana and press Settings then Data Sources

Select Prometheus

Enter your Prometheus URL and authentication if necessary and press Save & Test

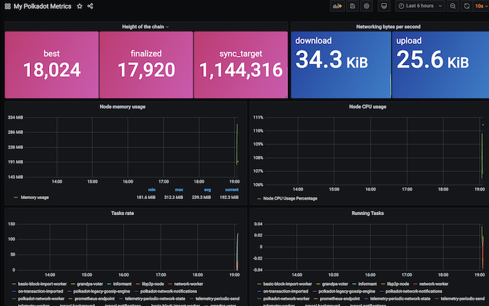
5. Create a Grafana Dashboard

Your Dedicated Node metrics are now available to show on a Grafana dashboard. To get started, we recommend importing Polkadot’s example dashboard https://grafana.com/grafana/dashboards/12425-my-polkadot-metrics/

5.1) In Grafana, hover over the Dashboard menu and then press + Import

5.2) Enter the “My Polkadot Metrics” import id, 12425, and press Load

5.3) Select your Prometheus source and then press Import

JavaScript errors detected

Please note, these errors can depend on your browser setup.

If this problem persists, please contact our support.